Hi all, we have a special late-night update for you.
We think we’ve identified why servers are crashing - it’s due to a memory leak. And we’re releasing a special small update to try to patch it. Please stay tuned.

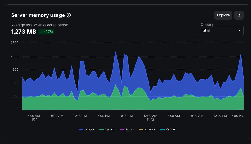
We think some of our code was keeping the instances alive, or maybe NPCs weren’t cleaning up properly. Either way, we seem to have fixed this issue.

This successfully dropped server memory usage by 42%, and you can see servers now last much longer as needed.

However, the downside to this is we see increased server lag.

We’re going to continue to investigate server performance, we’re probably forgetting to cleanup an expensive loop or something.
Thank you all for your patience,
The All Stars Team